電話:
							0577-86155736
							手機:
							0577-86155736
							郵箱:
							wzcryy@126.com
							地址:
							溫州市甌海區婁橋工業園繁瑞路11號
大家都知道使用液壓過濾器效果好,但是如果液壓過濾器堵塞了會怎么樣呢?以下是液壓過濾器堵塞對液壓系統造成的后果,由液壓過濾器廠家—朝日液壓介紹如下:…
查看詳情回油過濾器用于液壓系統回油精過濾,濾除液壓系統中元件磨損產生的金屬顆粒以及密封件的橡膠雜質等污染物,使流回油箱的油液保持清潔。那么大家知道回油過濾器的應用領域有…
查看詳情液壓油對液壓過濾器的使用壽命有何影響?要想知道這個答案那就要對液壓過濾器有了解才行,下面朝日液壓小編就給你整理一些有關液壓過濾器中液壓油的知識點哦?!?/p> 查看詳情
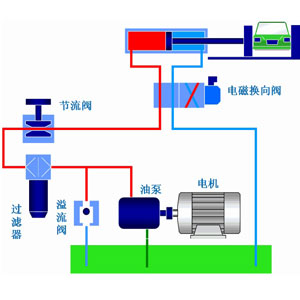
液壓系統作為工業領域中的通用型設備應用非常廣泛,它通過改變壓強以增大作用力。在組成上,液壓系統有液壓元件和工作介質兩大部分組成,其中液壓元件可再分為動力元件、執…
查看詳情什么是消費者權益日?315消費者權益日的意義何在?315就是消費者權益日,是需要積極宣傳的國際性節日,我們每年過315都可以看著各種各樣的打假消息,也能看見各種…
查看詳情